Evaluation for the OpenAI-Agents SDK
In this tutorial, we will learn how to monitor the internal steps (traces) of the OpenAI agent SDK and evaluate its performance using Litefuse and Hugging Face Datasets.
This guide covers online and offline evaluation metrics used by teams to bring agents to production fast and reliably. To learn more about evaluation strategies, check out our blog post.
Why AI agent Evaluation is important:
- Debugging issues when tasks fail or produce suboptimal results
- Monitoring costs and performance in real-time
- Improving reliability and safety through continuous feedback
Step 0: Install the Required Libraries
Below we install the openai-agents library (the OpenAI Agents SDK link text), the openinference OpenTelemetry instrumentation, langfuse and the Hugging Face datasets library
%pip install openai-agents nest_asyncio openinference-instrumentation-openai-agents langfuse datasets -qNote: you may need to restart the kernel to use updated packages.Step 1: Instrument Your Agent
In this notebook, we will use Litefuse to trace, debug and evaluate our agent.
Note: If you use another framework (such as LangGraph, LlamaIndex, or CrewAI), you can find documentation on instrumenting them in our integration section.
import os
# Get keys for your project from the project settings page: https://litefuse.cloud
os.environ["LANGFUSE_PUBLIC_KEY"] = "pk-lf-***"
os.environ["LANGFUSE_SECRET_KEY"] = "sk-lf-***"
os.environ["LANGFUSE_BASE_URL"] = "https://litefuse.cloud" # 🇪🇺 EU region
# os.environ["LANGFUSE_BASE_URL"] = "https://litefuse.cloud" # 🇺🇸 US region
# Your openai key
os.environ["OPENAI_API_KEY"] = "sk-proj-***"With the environment variables set, we can now initialize the Langfuse client. get_client() initializes the Langfuse client using the credentials provided in the environment variables.
from langfuse import get_client
langfuse = get_client()
# Verify connection
if langfuse.auth_check():
print("Langfuse client is authenticated and ready!")
else:
print("Authentication failed. Please check your credentials and host.")Now, we initialize the OpenInference OpenAI Agents instrumentation. This third-party instrumentation automatically captures OpenAI Agents operations and exports OpenTelemetry (OTel) spans to Litefuse.
Note: nest_asyncio.apply() is not compatible with uvloop, which is commonly used with FastAPI to manage the event loop. If your application uses uvloop and you require nest_asyncio (e.g., for certain instrumentation or tracing libraries), you’ll need to disable uvloop in the affected parts of your codebase and fall back to Python’s standard asyncio event loop.
import nest_asyncio
nest_asyncio.apply()from openinference.instrumentation.openai_agents import OpenAIAgentsInstrumentor
OpenAIAgentsInstrumentor().instrument()Step 2: Test Your Instrumentation
Here is a simple Q&A agent. We run it to confirm that the instrumentation is working correctly. If everything is set up correctly, you will see logs/spans in your observability dashboard.
import asyncio
from agents import Agent, Runner
async def main():
agent = Agent(
name="Assistant",
instructions="You are a senior software engineer",
)
result = await Runner.run(agent, "Tell me why it is important to evaluate AI agents.")
print(result.final_output)
loop = asyncio.get_running_loop()
await loop.create_task(main())
langfuse.flush()Check your Litefuse Traces Dashboard to confirm that the spans and logs have been recorded.
Example trace in Litefuse:

Step 3: Observe and Evaluate a More Complex Agent
Now that you have confirmed your instrumentation works, let’s try a more complex query so we can see how advanced metrics (token usage, latency, costs, etc.) are tracked.
import asyncio
from agents import Agent, Runner, function_tool
# Example function tool.
@function_tool
def get_weather(city: str) -> str:
return f"The weather in {city} is sunny."
agent = Agent(
name="Hello world",
instructions="You are a helpful agent.",
tools=[get_weather],
)
async def main():
result = await Runner.run(agent, input="What's the weather in Berlin?")
print(result.final_output)
loop = asyncio.get_running_loop()
await loop.create_task(main())Trace Structure
Litefuse records a trace that contains spans, which represent each step of your agent’s logic. Here, the trace contains the overall agent run and sub-spans for:
- The tool call (get_weather)
- The LLM calls (Responses API with ‘gpt-4o’)
You can inspect these to see precisely where time is spent, how many tokens are used, and so on:

Online Evaluation
Online Evaluation refers to evaluating the agent in a live, real-world environment, i.e. during actual usage in production. This involves monitoring the agent’s performance on real user interactions and analyzing outcomes continuously.
We have written down a guide on different evaluation techniques here.
Common Metrics to Track in Production
- Costs — The instrumentation captures token usage, which you can transform into approximate costs by assigning a price per token.
- Latency — Observe the time it takes to complete each step, or the entire run.
- User Feedback — Users can provide direct feedback (thumbs up/down) to help refine or correct the agent.
- LLM-as-a-Judge — Use a separate LLM to evaluate your agent’s output in near real-time (e.g., checking for toxicity or correctness).
Below, we show examples of these metrics.
1. Costs
Below is a screenshot showing usage for gpt-4o calls. This is useful to see costly steps and optimize your agent.

2. Latency
We can also see how long it took to complete each step. In the example below, the entire run took 7 seconds, which you can break down by step. This helps you identify bottlenecks and optimize your agent.

3. Add Additional Attributes
Litefuse allows you to pass additional attributes to your spans. These can include user_id, tags, session_id, and custom metadata. Enriching traces with these details is important for analysis, debugging, and monitoring of your application’s behavior across different users or sessions.
The following code demonstrates how to start a custom span with langfuse.start_as_current_observation and then update the trace associated with this span using propagate_attributes().
→ Learn more about Updating Trace and Span Attributes.
from langfuse import get_client, propagate_attributes
langfuse = get_client()
input_query = "Why is AI agent evaluation important?"
with langfuse.start_as_current_observation(
name="OpenAI-Agent-Trace",
) as span:
with propagate_attributes(
user_id="user_123",
session_id="my-agent-session",
tags=["staging", "demo", "OpenAI Agent SDK"],
metadata={"email": "user@litefuse.ai"},
version="1.0.0"
):
# Run your application here
async def main(input_query):
agent = Agent(
name = "Assistant",
instructions = "You are a helpful assistant.",
)
result = await Runner.run(agent, input_query)
print(result.final_output)
return result
result = await main(input_query)
# Set input and output on the root observation
span.update(
input=input_query,
output=result,
)
# Flush events in short-lived applications
langfuse.flush()
4. User Feedback
If your agent is embedded into a user interface, you can record direct user feedback (like a thumbs-up/down in a chat UI). Below is an example using IPython.display for simple feedback mechanism.
In the code snippet below, when a user sends a chat message, we capture the OpenTelemetry trace ID. If the user likes/dislikes the last answer, we attach a score to the trace.
Note: The following cell is build to work in Google Colab notebooks and can be skipped or adjusted for other environments.
from agents import Agent, Runner, WebSearchTool
import ipywidgets as widgets
from IPython.display import display
from langfuse import get_client
langfuse = get_client()
# Define your agent with the web search tool
agent = Agent(
name="WebSearchAgent",
instructions="You are an agent that can search the web.",
tools=[WebSearchTool()]
)
def on_feedback(button):
if button.icon == "thumbs-up":
langfuse.create_score(
value=1,
name="user-feedback",
comment="The user gave this response a thumbs up",
trace_id=trace_id
)
elif button.icon == "thumbs-down":
langfuse.create_score(
value=0,
name="user-feedback",
comment="The user gave this response a thumbs down",
trace_id=trace_id
)
print("Scored the trace in Langfuse")
user_input = input("Enter your question: ")
# Run agent
with langfuse.start_as_current_observation(
as_type="span",
name="OpenAI-Agent-Trace",
) as span:
# Run your application here
result = Runner.run_sync(agent, user_input)
print(result.final_output)
result = await main(user_input)
trace_id = langfuse.get_current_trace_id()
span.update(
input=user_input,
output=result.final_output,
)
# Get feedback
print("How did you like the agent response?")
thumbs_up = widgets.Button(description="👍", icon="thumbs-up")
thumbs_down = widgets.Button(description="👎", icon="thumbs-down")
thumbs_up.on_click(on_feedback)
thumbs_down.on_click(on_feedback)
display(widgets.HBox([thumbs_up, thumbs_down]))
# Flush events in short-lived applications
langfuse.flush()User feedback is then captured in Litefuse:

5. LLM-as-a-Judge
LLM-as-a-Judge is another way to automatically evaluate your agent’s output. You can set up a separate LLM call to gauge the output’s correctness, toxicity, style, or any other criteria you care about.
Workflow:
- You define an Evaluation Template, e.g., “Check if the text is toxic.”
- You set a model that is used as judge-model; in this case
gpt-4o-mini. - Each time your agent generates output, you pass that output to your “judge” LLM with the template.
- The judge LLM responds with a rating or label that you log to your observability tool.
Example from Litefuse:

# Example: Checking if the agent's output is toxic or not.
from agents import Agent, Runner, WebSearchTool
# Define your agent with the web search tool
agent = Agent(
name="WebSearchAgent",
instructions="You are an agent that can search the web.",
tools=[WebSearchTool()]
)
input_query = "Is eating carrots good for the eyes?"
# Run agent
with langfuse.start_as_current_observation(as_type="span", name="OpenAI-Agent-Trace") as span:
# Run your agent with a query
result = Runner.run_sync(agent, input_query)
# Set input and output on the root observation
span.update(
input=input_query,
output=result.final_output,
)You can see that the answer of this example is judged as “not toxic”.

6. Observability Metrics Overview
All of these metrics can be visualized together in dashboards. This enables you to quickly see how your agent performs across many sessions and helps you to track quality metrics over time.

Offline Evaluation
Online evaluation is essential for live feedback, but you also need offline evaluation—systematic checks before or during development. This helps maintain quality and reliability before rolling changes into production.
Dataset Evaluation
In offline evaluation, you typically:
- Have a benchmark dataset (with prompt and expected output pairs)
- Run your agent on that dataset
- Compare outputs to the expected results or use an additional scoring mechanism
Below, we demonstrate this approach with the search-dataset, which contains questions that can be answered via the web search tool and expected answers.
import pandas as pd
from datasets import load_dataset
# Fetch search-dataset from Hugging Face
dataset = load_dataset("junzhang1207/search-dataset", split = "train")
df = pd.DataFrame(dataset)
print("First few rows of search-dataset:")
print(df.head())Next, we create a dataset entity in Litefuse to track the runs. Then, we add each item from the dataset to the system.
from langfuse import get_client
langfuse = get_client()
langfuse_dataset_name = "search-dataset_huggingface_openai-agent"
# Create a dataset in Langfuse
langfuse.create_dataset(
name=langfuse_dataset_name,
description="search-dataset uploaded from Huggingface",
metadata={
"date": "2026-01-21",
"type": "benchmark"
}
)for idx, row in df.iterrows():
langfuse.create_dataset_item(
dataset_name=langfuse_dataset_name,
input={"text": row["question"]},
expected_output={"text": row["expected_answer"]}
)
if idx >= 49: # For this example, we upload only the first 50 items
break
Running the Agent on the Dataset
We use the experiment runner SDK to run our agent against each dataset item. The experiment runner handles concurrent execution, automatic tracing, and evaluation.
We define a task function that:
- Starts a Litefuse span for tracing
- Runs our agent on the prompt
- Returns the generated answer
import asyncio
from agents import Agent, Runner, WebSearchTool
from langfuse import get_client
langfuse = get_client()
dataset_name = "search-dataset_huggingface_openai-agent"
# Define the OpenAI agent
agent = Agent(
name="WebSearchAgent",
instructions="You are an agent that can search the web.",
tools=[WebSearchTool(search_context_size="high")]
)
# Task function that runs the OpenAI agent for each dataset item
def run_task(*, item, **kwargs):
"""Task function that runs the OpenAI agent for each dataset item"""
question = item.input["text"]
async def _run():
result = await Runner.run(agent, question)
print(f"Processed: {item.input}")
return result.final_output
loop = asyncio.get_event_loop()
return loop.run_until_complete(_run())# Fetch dataset
dataset = langfuse.get_dataset(name=dataset_name)
# Run experiment using the experiment runner SDK
result = dataset.run_experiment(
name="qna_model_v3_run_05_20", # Identifies this specific evaluation run
description="Evaluation run for Q&A model v3 on May 20th",
task=run_task,
metadata={"model_provider": "OpenAI", "temperature_setting": 0.7}
)
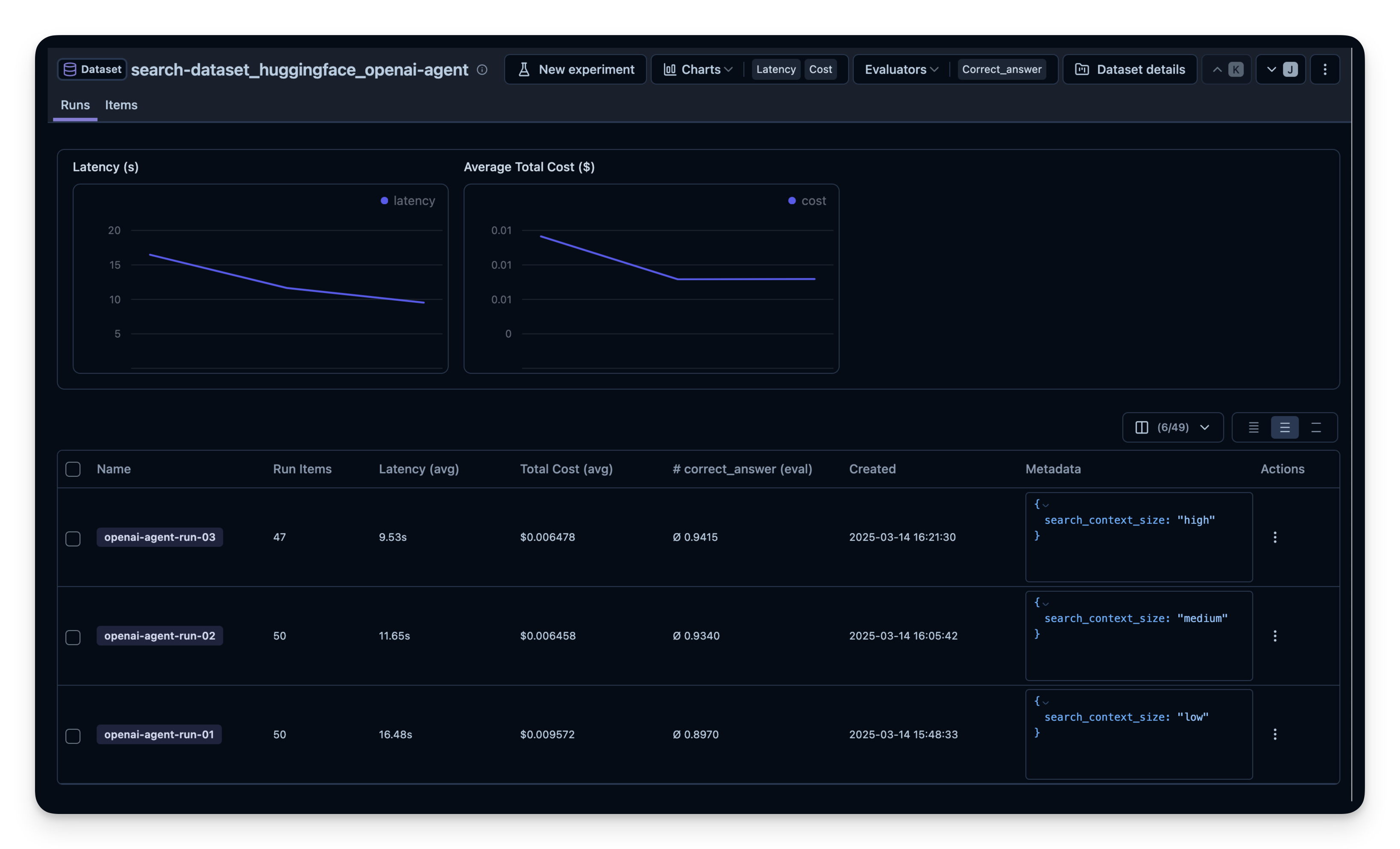
print(result.format())You can repeat this process with different:
- Search tools (e.g. different context sized for OpenAI’s
WebSearchTool) - Models (gpt-5.2, gpt-5.2-mini, etc.)
- Tools (search vs. no search)
Then compare them side-by-side in Litefuse. In this example, I did run the agent 3 times on the 50 dataset questions. For each run, I used a different setting for the context size of OpenAI’s WebSearchTool. You can see that an increased context size also slightly increased the answer correctness from 0.89 to 0.92. The correct_answer score is created by an LLM-as-a-Judge Evaluator that is set up to judge the correctness of the question based on the sample answer given in the dataset.

Resources
Check out the Litefuse docs to learn more ways to evaluate and debug your agent.